“What about paid social?”, we occasionally get asked by our customers.
Here’s what we think about it: the biggest value of integrating social advertising functionality into your social media management platform is all about DATA.
And when we say data we mean Social BI, our powerful analytics tool that allows you to ask business-related questions and dig into your social data to find answers. To be able to see your owned, earned and paid social activities side by side in a consolidated view will be such a game changer for any B2B player. Just imagine how much fresh perspective and actionable insights it can offer!
Actually, you don’t have to imagine – with this week’s release, you already have it all inside Oktopost.
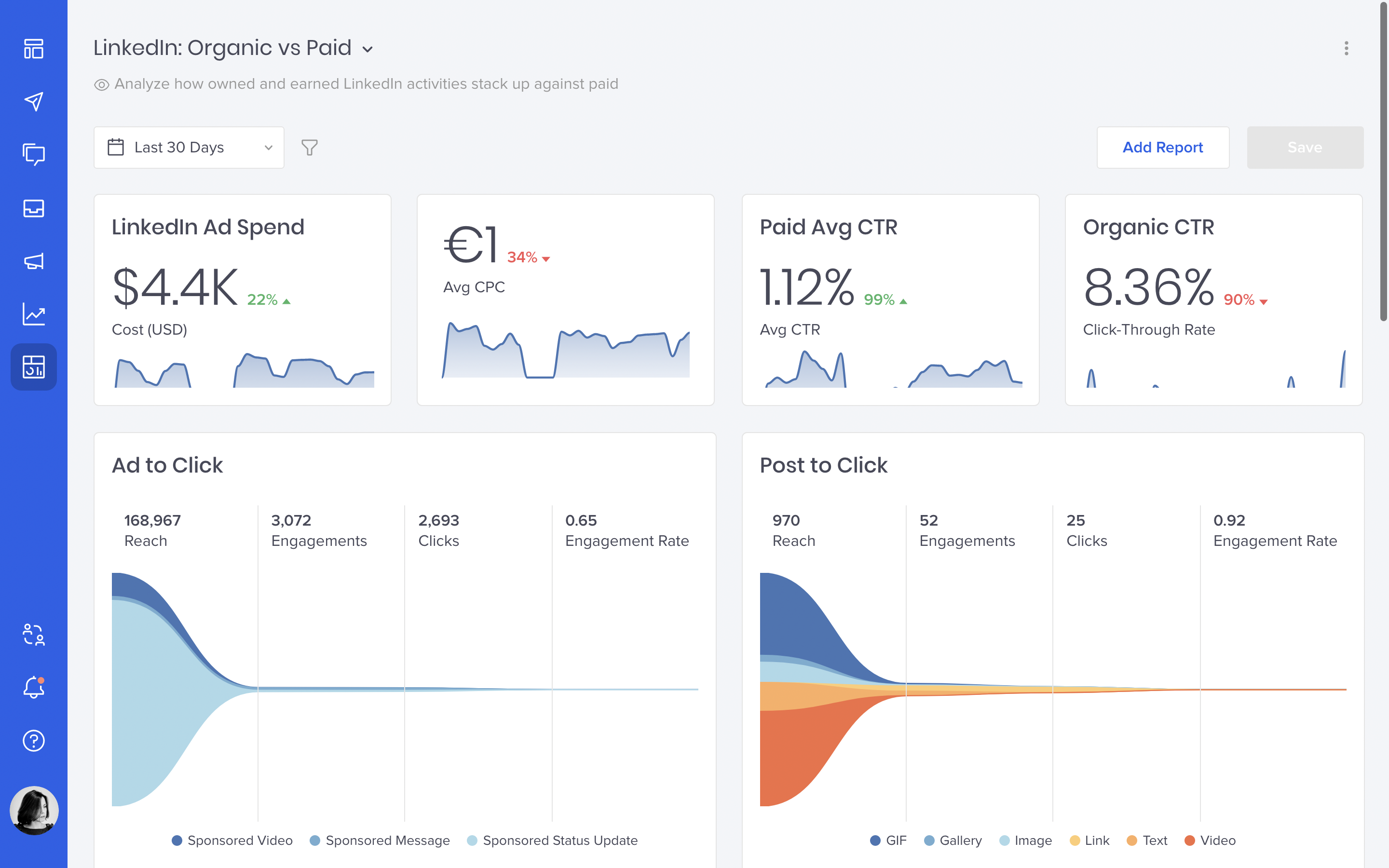
LinkedIn Ads reporting in Social BI
This exciting reporting capability is powered by our latest data source, which pulls all of your LinkedIn ad performance data into Social BI. In the same dashboard, you can report on it alongside your organic and advocacy engagement.
Like with any other Social BI dashboard, you can build from scratch and tailor each report to your specific goals. You can also consolidate them with your other reports to get a centralized view of your social campaigns across paid and organic channels.
Analyze how organic social stacks up against paid
Want to see how your organic engagement rate stacks up against paid? Easy:
Need to compare CTRs? No problem:
Wondering what content types work best for each channel? Here you go:
That’s just a few examples of what you can do with your LinkedIn ad performance data in Social BI.
No more stitching reports from different platforms and wasting time on tedious Excel tables. Share stunning and professional PDF dashboards with your team in seconds. Schedule automatic exports. Use many different chart types and metrics to measure and compare the impact of ads in the context of your overall social media strategy.
I know it’s an easy sell for any data-driven B2B marketer, and you probably can’t wait to get your new reports up and running. Follow a super easy setup here and explore all available metrics and dimensions in our knowledge base.
And as always, let us know what you think about this update!



